Run Data Feed Forward over Unified Servers#

About this tutorial#

Data Feed Forward(DFF) allows collection of test data from different test stages to be transmitted to other regions or OSAT’s ACS Unified Servers. By using DFF, you can design a test process where one AUS serves as the wafer sort test insertion. After executing the wafer sort test program, the test data is transferred to another AUS, which functions as the final test insertion. During the final test, the program references the previous wafer sort data to enhance test accuracy, thereby improving both production efficiency and product quality.

Purpose#

In this tutorial, you will learn how to:

  • Enable DFF write on the first Host Controller and execute the SMT8 test program to upload demo DFF data by TPI to the first AUS. Once the test data is successfully uploaded, it will be transferred to the second AUS via the DFF cloud, following the predefined data transfer rules. After the data transfer is complete, run the SMT8 test program on the second Host Controller while the DFF read application is active on the second AUS.This application will read the DFF data from the second AUS and respond to the second Host Controller. Finally, the SMT8 test program on the second Host Controller will print the DFF data to the EWC console.

The diagram below illustrates DFF data stream between VMs:

../_images/customer-data-dff-stream.png

Compatibility and Prerequisites#

System Compatibility#

  • SmarTest 8 / RHEL74 / Nexus 3.0.0 / Edge 3.3.0-prod / Unified Server 2.2.0

Prerequisites#

  • Two Container Hub(https://hub.advantest.com/) accounts are required:

    • Two organization(org) accounts configured with the App Descriptor project are required: one org administrator (admin) account and one standard user account.

  • A project in the ACS Container Hub is also required.

  • DFF UI(https://dff.unified.advantest.com/) account is required.

Environment Preparation#

Note: The ‘acsqa-dpat-gemini’ project we are using below is for demonstration purposes. You will need to replace it with your own project accordingly.

Create Essential VMs for RTDI#

Click the “Add” button to add VMs:

../_images/1-add.png

Create 2 set of Host Controllers and Edge Servers#

  • In the popped up virtual machine dialog, enter in “VM Name” and “Login Name”, select “Host Controller” and “Edge Server” version

    ../_images/2-vm-dialog.png

Create 2 Unified Servers, each one will work with a separate Host Controller.#

../_images/1-add-unified.png

Configure 1st Unified Servers as DFF data transfer agent#

Configure 2nd Unified Servers as DFF data consumer server#

  • Configure Unified Server by the following

    • Use Unified Server as a Container Registry

    • Replicate projects from Container Hub to each Unified Server on Habor

      • Create new endpoint

        • Click “NEW ENDPOINT” in “Registries” page

          ../_images/1-new-endpoint.png
        • In the popped up “New Registry Endpoint” dialog, input these entries:

          • Name: “dpat-container-hub”

          • Endpoint URL: “https://registry.advantest.com

          • Access ID: org user account

          • Access Secret: the account’s docker secret

          ../_images/2-add-endpoint.png

          Then click “TEST CONNECTION”, after that you will see “Connection Tested successfully” on the top of the dialog, click “OK” to submit the new endpoint to Harbor finally.

      • Create new replication rule

        • Click “NEW REPLICATION RULE” in “Replications” page

          ../_images/3-new-replication-rule.png
        • In the popped up “New Replication Rule” dialog, input or select these entries:

          • Name: input “container-hub-repl”

          • Replication Mode: click “Pull-based”

          • Source registry: select “dpat-container-hub”

          • Flattening: select “Flatten All Levels”

          • Trigger Mode: select “Scheduled”

          • Cron String: input “0 0 */2 * * *” (This means that the replication will be executed every 2 hours automatically)

          ../_images/4-new-replication-rule-dialog.png

          Then click “SAVE” to submit the new replication rule

      • Replicate Container Hub manually

        • Select “container-hub-repl” replication rule, click “Replicate” button

          ../_images/5-manual-replication.png

          Click “REPLICATE” button in popped up confirm dialog

          ../_images/6-confirm-replication.png
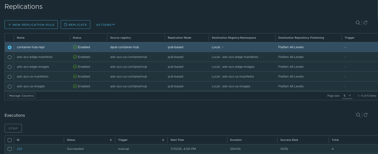
      • Wait about 20 minutes for completing replication

        • You can confirm in “Executions” section of page, the “status” is Succeeded, the “Success Rate” is 100%

          ../_images/7-replication-done.png
        • Now the Container Hub images are replicated to Unified Server.

        • Note that: If you have modified app code and push new docker image to Container Hub, you need to manually trigger replication again from the “Replications” page or wait for the automatic replication done.

Transfer demo program to each Host Controller#

  • Download the test program

    Click to download the application-dpat-v3.1.0-RHEL74.tar.gz archive(a simple DPAT algorithm in Python) to your computer.

  • Transfer the file to the ~/apps directory on the Host Controller VM

    Please refer to the “Transferring files” section of VM Management page.

  • In the VNC GUI, extract files in the bash console.

    cd ~/apps/
    tar -zxf application-dpat-v3.1.0-RHEL74.tar.gz
    

Create Docker image for dff-data-read app in the 2nd Host Controller#

  • Load the base image.

    cd ~
    wget -N http://10.44.5.139/docker/python39-basic20.tar.zip
    unzip python39-basic20.tar.zip
    sudo docker load -i python39-basic20.tar
    
  • Download dff-data-read app code, this app code implement is based on DPAT app

    cd ~/apps/application-dpat-v3.1.0/
    wget -N http://10.44.5.139/app/dff-data-read-v1.tar.gz
    tar zxf dff-data-read-v1.tar.gz
    
  • Log in with the org user account in order to push docker image

    sudo docker login registry.advantest.com --username ChangeToUserName --password ChangeToSecret
    

    Navigate to the dff-data-read app directory(~/apps/application-dpat-v3.1.0/dff-data-read-v1), you can find these files:

    • Dockerfile: this is used for building dff-data-read app docker image

    Click to expand!
    FROM registry.advantest.com/adv-dpat/python39-basic:2.0
    
    RUN yum install -y openssh-server
    RUN mkdir /var/run/sshd
    RUN echo 'root:root123' | chpasswd
    RUN sed -i 's/PermitRootLogin prohibit-password/PermitRootLogin yes/' /etc/ssh/sshd_config
    RUN sed 's@session\s*required\s*pam_loginuid.so@session optional pam_loginuid.so@g' -i /etc/pam.d/sshd
    EXPOSE 22
    
    # set nexus env variables
    WORKDIR /
    RUN python3.9 -m pip install pandas jsonschema
    # copy run files and directories
    RUN mkdir -p /dpat-app;chmod a+rwx /dpat-app
    RUN mkdir -p /dpat-app/data;chmod a+rwx /dpat-app/data
    RUN touch dpat-app/__init__.py
    COPY workdir /dpat-app/workdir
    COPY conf /dpat-app/conf
    
    # RUN yum -y install libunwind-devel
    
    RUN echo 'export $(cat /proc/1/environ |tr "\0" "\n" | xargs)' >> /etc/profile
    
    ENV LOG_FILE_PATH "/tmp/app.log"
    ENV DFF_FLAG="False"
    WORKDIR /dpat-app/workdir
    RUN /usr/bin/ssh-keygen -A
    RUN echo "python3.9 -u /dpat-app/workdir/run_dpat.py&" >> /start.sh
    RUN echo "/usr/sbin/sshd -D" >> /start.sh
    CMD sh /start.sh
    
    • workdir/run_dpat.py: This is the main entry point for the dff-data-read app

    Click to expand!
    
    """ Copyright 2023 ADVANTEST CORPORATION. All rights reserved
        Dynamic Part Average Testing
        This module allows the user to calculate new limits based on dynamic part average
        testing. It is assumed that this is being run on the docker container with the Nexus
        connection.
    """
    
    import json
    from AdvantestLogging import logger
    from dpat import DPAT
    from oneapi import OneAPI, send_command
    
    
    def run(nexus_data, args, save_result_fn):
        """Callback function that will be called upon receiving data from OneAPI
    
        Args:
            nexus_data: Datalog coming from nexus
            args: Arguments set by user
        """
        base_limits = args["baseLimits"]
        dpat = args["DPAT"]  # persistent class
        # compute dpat to get new high/low limits
        dpat.compute_once(nexus_data, base_limits, logger, args)
        results_df, new_limits = dpat.datalog()
        # logger.info(new_limits)
        if args["VariableControl"] == True:
            # Send dpat computed data back to Host Controller Nexus, the Smartest will receive the data from Nexus
            send_command(new_limits, "VariableControl")
    
        save_result_fn(results_df)
    
    
    def main():
        """Set logger and call OneAPI"""
        logger.info("Starting DPAT datacolection and computation")
        logger.info("Copyright 2022 - Advantest America Inc")
    
        with open("data/base_limits.json", encoding="utf-8") as json_file:
            base_limits = json.load(json_file)
    
        args = {
            "DPAT": DPAT(),
            "baseLimits": base_limits,
            "config_path": "../conf/test_suites.ini",
            "setPathStorage": "data",
            "setPrefixStorage": "Demo_Dpat_123456",
            "saveStat": True,
            "VariableControl": False,  # Note: smt version is not visible from run_dpat, so it is set in sample.py in consumeLotStart
        }
    
        logger.info("Starting OneAPI")
        """ Create a OneAPI instance to receive Smartest data from Host Controller Nexus, 
        the callback function "run" will be called when data received with the parameter in the "args"
        """
        oneapi = OneAPI(callback_fn=run, callback_args=args)
        oneapi.start()
    
    
    if __name__ == "__main__":
        main()
    
    
    • workdir/oneapi.py:

      By using OneAPI, this code performs the following functions:

      • Retrieves test data, DFF data read action from the Host Controller and sends it to the DPAT algorithm or read DFF from AUS.

      • Receives the DPAT results from the algorithm, DFF from AUS and sends them back to the Host Controller.

    Click to expand!
    from liboneAPI import Interface
    from liboneAPI import AppInfo
    from sample import SampleMonitor
    from sample import sendCommand
    import signal
    import sys
    import pandas as pd
    from AdvantestLogging import logger
    
    
    def send_command(result_str, command):
        # name = command;
        # param = "DriverEvent LotStart"
        # sendCommand(name, param)
        name = command
        param = "DriverEvent LotStart"
        sendCommand(name, param)
    
        name = command
        param = "Config Enabled=1 Timeout=10"
        sendCommand(name, param)
    
        name = command
        param = "Set " + result_str
        sendCommand(name, param)
        logger.info(result_str)
    
    
    class OneAPI:
        def __init__(self, callback_fn, callback_args):
            self.callback_args = callback_args
            self.get_suite_config(callback_args["config_path"])
            self.monitor = SampleMonitor(
                callback_fn=callback_fn, callback_args=self.callback_args
            )
    
        def get_suite_config(self, config_path):  # conf/test_suites.ini
            test_suites = []
            with open(config_path) as f:
                for line in f:
                    li = line.strip()
                    if not li.startswith("#"):
                        test_suites.append(li.split(","))
    
            self.callback_args["test_suites"] = pd.DataFrame(
                test_suites, columns=["testNumber", "testName"]
            )
    
        def start(
            self,
        ):
            signal.signal(signal.SIGINT, quit)
            logger.info("Press 'Ctrl + C' to exit")
    
            me = AppInfo()
            me.name = "sample"
            me.vendor = "adv"
            me.version = "2.1.0"
            Interface.registerMonitor(self.monitor)
            NexusDataEnabled = True  # whether to enable Nexus Data Streaming and Control
            TPServiceEnabled = (
                True  # whether to enable TPService for communication with NexusTPI
            )
            res = Interface.connect(me, NexusDataEnabled, TPServiceEnabled)
    
            if res != 0:
                logger.info(f"Connect fail. code = {res}")
                sys.exit()
    
            logger.info("Connect succeed.")
            signal.signal(signal.SIGINT, quit)
    
            while True:
                signal.pause()
    
        def quit(
            self,
        ):
            res = Interface.disconnect()
            if res != 0:
                logger.info(f"Disconnect fail. code = {res}")
            sys.exit()
    
    • workdir/sample.py, In this file:
      the “dff_query” method is used for “DFF read” from Unified Server
      the action “Get_DFF_Data” in “consumeTPRequest” method is used for indentifying DFF data read request from 1nd Host Controller

    Click to expand!
    from liboneAPI import Monitor
    from liboneAPI import DataType
    from liboneAPI import TestCell
    from liboneAPI import Command
    from liboneAPI import Interface
    from liboneAPI import toHead
    from liboneAPI import toSite
    from liboneAPI import DFFData
    from liboneAPI import QueryResponse
    from AdvantestLogging import logger
    
    import os
    import sys
    import pandas as pd
    import json
    import re
    import threading
    import time
    
    def dff_query(condition: str) -> dict:
        dffData = {}
        query_res = QueryResponse()
        query_res = DFFData.createRawQueryRequest(condition)
        if query_res.code == DFFData.SUCCEED: jobID = query_res.result
        if query_res.code == DFFData.COMMON_ERROR: return dffData # error handling: response.errmsg
        
        while True:
            query_res = DFFData.getQueryTaskStatus(jobID)
            if query_res.code != DFFData.SUCCEED: return dffData # error handling: response.errmsg
            if query_res.result == "RUNNING": pass # need sleep a while then continue
            if query_res.result == "COMPLETED":
                query_res = DFFData.getQueryResult(jobID, "json")
                if query_res.code != DFFData.SUCCEED: pass # error handling: response.errmsg
                else :
                    dffData = query_res.result
                    break
        return dffData
    
    
    def sendCommand(cmd_name, cmd_param):
        logger.info(f"Command -- send {cmd_name}")
        tc = TestCell()
        cmd = Command()
        cmd.param = cmd_param
        cmd.name = cmd_name
        cmd.reason = f"test {cmd.name} command"
        res = Interface.sendCommand(tc, cmd)
        if res != 0:
            logger.info("Send command fail. code = ")
    
    
    class SampleMonitor(Monitor):
        def __init__(self, callback_fn, callback_args):
            Monitor.__init__(self)
            self.mTouchdownCnt = 0
            self.result_test_suite = []
            self.results_df = pd.DataFrame()
            self.callback_fn = callback_fn
            self.callback_args = callback_args
            self.callback_thread = None  # To keep track of the thread
            self.test_suites = callback_args["test_suites"]
            self.ecid = None
            self.time_nanosec = 0
            self.stime_nanosec = 0
            self.ratime_nanosec = 0
            self.atime_nanosec = 0
            self.dff_flag = os.environ.get("DFF_FLAG", "false").lower() in ('true', 't')
            self.dff_dict = {}
            self.dff_skip_ls = []
    
        def consumeLotStart(self, data):
            logger.info(sys._getframe().f_code.co_name)
            self.mTouchdownCnt = 0
            # Get SmarTest version
            smt_ver_info = data.get_TesterosVersion()
            print("VERSION:" + str(data.get_TesterosVersion()))
            self._smt_os_version = re.search(r"\d+", smt_ver_info).group()
            print("VERSION:" + self._smt_os_version)
            self.lot_id = data.get_LotId()
            # logger.info(f"get_Timezone = {data.get_Timezone()}")
            # logger.info(f"get_SetupTime = {data.get_SetupTime()}")
            logger.debug(f"get_TimeStamp = {data.get_TimeStamp()}")
            # logger.info(f"get_StationNumber = {data.get_StationNumber()}")
            # logger.info(f"get_ModeCode = {data.get_ModeCode()}")
            # logger.info(f"get_RetestCode = {data.get_RetestCode()}")
            # logger.info(f"get_ProtectionCode = {data.get_ProtectionCode()}")
            # logger.info(f"get_BurnTimeMinutes = {data.get_BurnTimeMinutes()}")
            # logger.info(f"get_CommandCode = {data.get_CommandCode()}")
            logger.info(f"get_LotId = {data.get_LotId()}")
            # logger.info(f"get_PartType = {data.get_PartType()}")
            # logger.info(f"get_NodeName = {data.get_NodeName()}")
            # logger.info(f"get_TesterType = {data.get_TesterType()}")
            # logger.info(f"get_JobName = {data.get_JobName()}")
            # logger.info(f"get_JobRevision = {data.get_JobRevision()}")
            # logger.info(f"get_SublotId = {data.get_SublotId()}")
            # logger.info(f"get_OperatorName = {data.get_OperatorName()}")
            # logger.info(f"get_TesterosType = {data.get_TesterosType()}")
            # logger.info(f"get_TesterosVersion = {data.get_TesterosVersion()}")
            # logger.info(f"get_TestType = {data.get_TestType()}")
            # logger.info(f"get_TestStepCode = {data.get_TestStepCode()}")
            # logger.info(f"get_TestTemperature = {data.get_TestTemperature()}")
            # logger.info(f"get_UserText = {data.get_UserText()}")
            # logger.info(f"get_AuxiliaryFile = {data.get_AuxiliaryFile()}")
            # logger.info(f"get_PackageType = {data.get_PackageType()}")
            # logger.info(f"get_FamilyId = {data.get_FamilyId()}")
            # logger.info(f"get_DateCode = {data.get_DateCode()}")
            # logger.info(f"get_FacilityId = {data.get_FacilityId()}")
            # logger.info(f"get_FloorId = {data.get_FloorId()}")
            # logger.info(f"get_ProcessId = {data.get_ProcessId()}")
            # logger.info(f"get_OperationFreq = {data.get_OperationFreq()}")
            # logger.info(f"get_SpecName = {data.get_SpecName()}")
            # logger.info(f"get_SpecVersion = {data.get_SpecVersion()}")
            # logger.info(f"get_FlowId = {data.get_FlowId()}")
            # logger.info(f"get_SetupId = {data.get_SetupId()}")
            # logger.info(f"get_DesignRevision = {data.get_DesignRevision()}")
            # logger.info(f"get_EngineeringLotId = {data.get_EngineeringLotId()}")
            # logger.info(f"get_RomCode = {data.get_RomCode()}")
            # logger.info(f"get_SerialNumber = {data.get_SerialNumber()}")
            # logger.info(f"get_SupervisorName = {data.get_SupervisorName()}")
            # logger.info(f"get_HeadNumber = {data.get_HeadNumber()}")
            # logger.info(f"get_SiteGroupNumber = {data.get_SiteGroupNumber()}")
    
            # headsiteList = data.get_TotalHeadSiteList()
            # logger.info("get_TotalHeadSiteList:", end="")
            # for headsite in headsiteList:
            #     logger.info(f" {headsite}", end="")
            # logger.info("")
    
            # logger.info(f"get_ProberHandlerType = {data.get_ProberHandlerType()}")
            # logger.info(f"get_ProberHandlerId = {data.get_ProberHandlerId()}")
            # logger.info(f"get_ProbecardType = {data.get_ProbecardType()}")
            # logger.info(f"get_ProbecardId = {data.get_ProbecardId()}")
            # logger.info(f"get_LoadboardType = {data.get_LoadboardType()}")
            # logger.info(f"get_LoadboardId = {data.get_LoadboardId()}")
            # logger.info(f"get_DibType = {data.get_DibType()}")
            # logger.info(f"get_DibId = {data.get_DibId()}")
            # logger.info(f"get_CableType = {data.get_CableType()}")
            # logger.info(f"get_CableId = {data.get_CableId()}")
            # logger.info(f"get_ContactorType = {data.get_ContactorType()}")
            # logger.info(f"get_ContactorId = {data.get_ContactorId()}")
            # logger.info(f"get_LaserType = {data.get_LaserType()}")
            # logger.info(f"get_LaserId = {data.get_LaserId()}")
            # logger.info(f"get_ExtraEquipType = {data.get_ExtraEquipType()}")
            # logger.info(f"get_ExtraEquipId = {data.get_ExtraEquipId()}")
    
        def consumeLotEnd(self, data):
            logger.info(sys._getframe().f_code.co_name)
            self.mTouchdownCnt = 0
            logger.debug(f"get_TimeStamp = {data.get_TimeStamp()}")
            # logger.info(f"get_DisPositionCode = {data.get_DisPositionCode()}")
            # logger.info(f"get_UserDescription = {data.get_UserDescription()}")
            # logger.info(f"get_ExecDescription = {data.get_ExecDescription()}")
    
        def consumeWaferStart(self, data):
            logger.info(sys._getframe().f_code.co_name)
            self.mTouchdownCnt = 0
            self.dff_dict = {}
            self.dff_skip_ls = []
            logger.debug(f"get_TimeStamp = {data.get_TimeStamp()}")
            # logger.info(f"get_WaferSize = {data.get_WaferSize()}")
            # logger.info(f"get_DieHeight = {data.get_DieHeight()}")
            # logger.info(f"get_DieWidth = {data.get_DieWidth()}")
            # logger.info(f"get_WaferUnits = {data.get_WaferUnits()}")
            # logger.info(f"get_WaferFlat = {data.get_WaferFlat()}")
            # logger.info(f"get_CenterX = {data.get_CenterX()}")
            # logger.info(f"get_CenterY = {data.get_CenterY()}")
            # logger.info(f"get_PositiveX = {data.get_PositiveX()}")
            # logger.info(f"get_PositiveY = {data.get_PositiveY()}")
            # logger.info(f"get_HeadNumber = {data.get_HeadNumber()}")
            # logger.info(f"get_SiteGroupNumber = {data.get_SiteGroupNumber()}")
            # logger.info(f"get_WaferId = {data.get_WaferId()}")
    
        def consumeWaferEnd(self, data):
            logger.info(sys._getframe().f_code.co_name)
            self.mTouchdownCnt = 0
            logger.debug(f"get_TimeStamp = {data.get_TimeStamp()}")
            # logger.info(f"get_HeadNumber = {data.get_HeadNumber()}")
            # logger.info(f"get_SiteGroupNumber = {data.get_SiteGroupNumber()}")
            # logger.info(f"get_TestedCount = {data.get_TestedCount()}")
            # logger.info(f"get_RetestedCount = {data.get_RetestedCount()}")
            # logger.info(f"get_GoodCount = {data.get_GoodCount()}")
            # logger.info(f"get_WaferId = {data.get_WaferId()}")
            # logger.info(f"get_UserDescription = {data.get_UserDescription()}")
            # logger.info(f"get_ExecDescription = {data.get_ExecDescription()}")
    
        def consumeTestStart(self, data):
            logger.info(sys._getframe().f_code.co_name)
            logger.debug(f"get_TimeStamp = {data.get_TimeStamp()}")
            # headsiteList = data.get_HeadSiteList()
            # logger.info("get_HeadSiteList:", end="")
            # for headsite in headsiteList:
            #     logger.info(f" {liboneAPI.toHead(headsite)}|{liboneAPI.toSite(headsite)}", end="")
            # logger.info("")
    
        def consumeTestEnd(self, data):
            logger.info(sys._getframe().f_code.co_name)
            self.mTouchdownCnt += 1
            logger.debug(f"get_TimeStamp = {data.get_TimeStamp()}")
            # cnt = data.get_ResultCount()
            # logger.info(f"get_ResultCount = {cnt}")
            # for index in range(0, cnt):
            #     tempU32 = data.query_HeadSite(index)
            #     logger.info(f"Head = {liboneAPI.toHead(tempU32)} Site = {liboneAPI.toSite(tempU32)}")
            #     logger.info(f"query_PartFlag = {data.query_PartFlag(index)}")
            #     logger.info(f"query_NumOfTest = {data.query_NumOfTest(index)}")
            #     logger.info(f"query_SBinResult = {data.query_SBinResult(index)}")
            #     logger.info(f"query_HBinResult = {data.query_HBinResult(index)}")
            #     logger.info(f"query_XCoord = {data.query_XCoord(index)}")
            #     logger.info(f"query_YCoord = {data.query_YCoord(index)}")
            #     logger.info(f"query_TestTime = {data.query_TestTime(index)}")
            #     logger.info(f"query_PartId = {data.query_PartId(index)}")
            #     logger.info(f"query_PartText = {data.query_PartText(index)}")
    
        def consumeTestFlowStart(self, data):
            logger.info(sys._getframe().f_code.co_name)
            logger.debug(f"get_TimeStamp = {data.get_TimeStamp()}")
            # logger.info(f"get_TestFlowName = {data.get_TestFlowName()}")
    
        def consumeTestFlowEnd(self, data):
            logger.info(sys._getframe().f_code.co_name)
            logger.debug(f"get_TimeStamp = {data.get_TimeStamp()}")
            # logger.info(f"get_TestFlowName = {data.get_TestFlowName()}")
    
        def consumeParametricTest(self, data):
            logger.info(sys._getframe().f_code.co_name)
            cnt = data.get_ResultCount()
            # logger.info(f"get_ResultCount = {cnt}")
            for index in range(0, cnt):
                tempU32 = data.query_HeadSite(index)
                # logger.info(f"Head = {toHead(tempU32)} Site = {toSite(tempU32)}")
                # logger.info(f"query_TestNumber = {data.query_TestNumber(index)}")
                # logger.info(f"query_TestText = {data.query_TestText(index)}")
                # logger.info(f"query_LowLimit = {data.query_LowLimit(index)}")
                # logger.info(f"query_HighLimit = {data.query_HighLimit(index)}")
                # logger.info(f"query_Unit = {data.query_Unit(index)}")
                # logger.info(f"query_TestFlag = {data.query_TestFlag(index)}")
                # logger.info(f"query_Result = {data.query_Result(index)}")
                test_num = data.query_TestNumber(index)
                if self._smt_os_version == "8":  # for smarTest8
                    test_name = data.query_TestSuite(index)
                else:
                    test_name = data.query_TestText(index).split(":")[0]
                result = data.query_Result(index)
    
                row = [test_num, test_name, result]
                # use only specific test_names and test_numbers define in config file
                # if test_num in set(self.test_suites.testNumber) or test_name in set(self.test_suites.testName):
                self.result_test_suite.append(row)
    
                if self.result_test_suite:
                    # set result test suite as a dataframe
                    test_suite_df = pd.DataFrame(self.result_test_suite, columns=["TestId", "testName", "PinValue"])
                    # get previous lots data to calculate limit
                    if self.dff_flag and test_num not in self.dff_skip_ls:
                        DPAT_Samples = 5 # default value
                        # get DPAT Sample from base limit if it exists
                        try:   
                            if test_name in self.callback_args["baseLimits"].keys():
                                DPAT_Samples = int(self.callback_args["baseLimits"][test_name]["DPAT_Samples"])
                        except Exception as e:
                            logger.error(f"Cannot retrieve the DPAT_Samples of {test_name}, {e}")
                        # get previous data using DFF if n_sample is less than DPAT Sample 
                        if (test_suite_df["TestId"] == test_num).sum() < DPAT_Samples:
                            # retrieve previous data if it hasn't been fetched before
                            if test_num not in self.dff_dict.keys():
                                dff_data_ls:list = self.consumeDFFData(test_num)
                                self.dff_dict[test_num] = dff_data_ls
                            dff_data:list = self.dff_dict[test_num]
                            # concatenate previous data to test_suite_df if data is not empty
                            if dff_data:
                                # skip the test number if dff data has already been retrieved
                                self.dff_skip_ls.append(test_num)
                                # append the previous data to result test suite
                                for result in dff_data:
                                    self.result_test_suite.append([test_num, test_name, result])
                                # concatenate previous data
                                df = pd.DataFrame({
                                    "TestId": [test_num] * len(dff_data),
                                    "testName": [test_name] * len(dff_data),
                                    "PinValue": dff_data
                                })
                                test_suite_df = pd.concat([test_suite_df, df], axis=0)
                    # execute DPAT using test_suite_df
                    self.callback_thread = self.threaded_callback(
                        self.callback_fn,
                        test_suite_df,
                        self.callback_args
                    )
    
        def consumeFunctionalTest(self, data):
            logger.info(sys._getframe().f_code.co_name)
            # cnt = data.get_ResultCount()
            # logger.info(f"get_ResultCount = {cnt}")
            # for index in range(0, cnt):
            #     tempU32 = data.query_HeadSite(index)
            #     logger.info(f"Head = {liboneAPI.toHead(tempU32)} Site = {liboneAPI.toSite(tempU32)}")
            #     logger.info(f"query_TestNumber = {data.query_TestNumber(index)}")
            #     logger.info(f"query_TestText = {data.query_TestText(index)}")
            #     logger.info(f"query_TestFlag = {data.query_TestFlag(index)}")
            #     logger.info(f"query_CycleCount = {data.query_CycleCount(index)}")
            #     logger.info(f"query_NumberFail = {data.query_NumberFail(index)}")
            #     failpins = data.query_FailPins(index)
            #     logger.info("query_FailPins:", end="")
            #     for p in failpins:
            #         logger.info(f" {p}", end="")
            #     logger.info("")
            #     logger.info(f"query_VectNam = {data.query_VectNam(index)}")
    
        def consumeMultiParametric(self, data):
            logger.info(sys._getframe().f_code.co_name)
            # cnt = data.get_ResultCount()
            # logger.info(f"get_ResultCount = {cnt}")
            # for index in range(0, cnt):
            #     tempU32 = data.query_HeadSite(index)
            #     logger.info(f"Head = {liboneAPI.toHead(tempU32)} Site = {liboneAPI.toSite(tempU32)}")
            #     logger.info(f"query_TestNumber = {data.query_TestNumber(index)}")
            #     logger.info(f"query_TestText = {data.query_TestText(index)}")
            #     logger.info(f"query_LowLimit = {data.query_LowLimit(index)}")
            #     logger.info(f"query_HighLimit = {data.query_HighLimit(index)}")
            #     logger.info(f"query_Unit = {data.query_Unit(index)}")
            #     logger.info(f"query_TestFlag = {data.query_TestFlag(index)}")
            #     results = data.query_Results(index)
            #     logger.info(f"query_Results: Cnt({len(results)})", end="")
            #     for r in results:
            #         logger.info(f" {r}", end="")
            #     logger.info("")
    
        def consumeDeviceData(self, data):
            logger.info(sys._getframe().f_code.co_name)
            # logger.info(f"get_TestProgramDir = {data.get_TestProgramDir()}")
            # logger.info(f"get_TestProgramName = {data.get_TestProgramName()}")
            # logger.info(f"get_TestProgramPath = {data.get_TestProgramPath()}")
            # logger.info(f"get_PinConfig = {data.get_PinConfig()}")
            # logger.info(f"get_ChannelAttribute = {data.get_ChannelAttribute()}")
            # cnt = data.get_BinInfoCount()
            # logger.info(f"get_BinInfoCount = {cnt}")
            # for index in range(0, cnt):
            #     logger.info(f"SBin({data.query_SBinNumber(index)})", end="")
            #     logger.info(f" Name({data.query_SBinName(index)})", end="")
            #     logger.info(f" Type({data.query_SBinType(index)})", end="")
            #     logger.info(f" HBin({data.query_HBinNumber(index)})", end="")
            #     logger.info(f" Name({data.query_HBinName(index)})", end="")
            #     logger.info(f" Type({data.query_HBinType(index)})", end="")
            #     logger.info("")
    
        def consumeUserDefinedData(self, data):
            logger.info(sys._getframe().f_code.co_name)
            # userDefined = data.get_UserDefined()
            # for key,value in userDefined.items():
            #     logger.info(f"[{key}] = {value}")
    
        def consumeFile(self, data):
            logger.info(sys._getframe().f_code.co_name)
            # logger.info(f"get_FileName = {data.get_FileName()}")
    
        def consumeDatalogText(self, data):
            logger.info(sys._getframe().f_code.co_name)
            logger.debug(f"get_TimeStamp = {data.get_TimeStamp()}")
            # logger.info(f"get_DataLogText = {data.get_DataLogText()}")
    
        def getCustomerDFFData(self, test_number: str) -> list:
            result:list = []
            sql_query:str = f"""
            SELECT data FROM dff_debug_tpi_zqr2
            ORDER BY timestamp::timestamp DESC
            LIMIT 1;
            """
            dff_data:dict = dff_query(sql_query)
            # get previous result data if it's not empty
            if dff_data:
                parsed_data:dict = json.loads(dff_data)
                logger.info(f"getCustomerDFFData => parsed_data {parsed_data}")
                result = parsed_data[0]["data"]
                logger.info(len(parsed_data))
                logger.info(f"Retrieve previous data from DFF, data = {result}")
            else:
                logger.info("There is no previous data available from DFF")
                logger.debug(f"The query is '{sql_query}'")
            return result
    
        def consumeDFFData(self, test_number: str) -> list:
            result:list = []
            sql_query:str = f"""
            SELECT (SELECT json_agg(row_to_json(p))
            FROM (
                SELECT lot_id, x_coord, y_coord,
                        result, low_limit, high_limit
                FROM ptr
                WHERE test_number = {test_number}
                AND lot_id = '{self.lot_id}'
                ) p
            ) AS ptr
            """
            dff_data:dict = dff_query(sql_query)
            # get previous result data if it's not empty
            if dff_data:
                parsed_data:dict = json.loads(dff_data)
                result = [test["result"] for test in parsed_data[0]["ptr"]]
                logger.info(len(parsed_data))
                # result:list = pd.DataFrame(parsed_data["ptr"])["result"].tolist()
                logger.info(f"Retrieve previous data from DFF, data = {result}")
            else:
                logger.info("There is no previous data available from DFF")
                logger.debug(f"The query is '{sql_query}'")
            return result
    
        def consumeData(self, tc, data):
            try:
                datatype = data.getType()
                if datatype == DataType.DATA_TYP_PRODUCTION_LOTSTART:
                    self.consumeLotStart(data)
                elif datatype == DataType.DATA_TYP_PRODUCTION_LOTEND:
                    if self.callback_thread:
                        self.callback_thread.join()  # Wait for the callback thread to finish
                    self.consumeLotEnd(data)
                elif datatype == DataType.DATA_TYP_PRODUCTION_WAFERSTART:
                    self.consumeWaferStart(data)
                elif datatype == DataType.DATA_TYP_PRODUCTION_WAFEREND:
                    self.consumeWaferEnd(data)
                elif datatype == DataType.DATA_TYP_PRODUCTION_TESTSTART:
                    self.consumeTestStart(data)
                elif datatype == DataType.DATA_TYP_PRODUCTION_TESTEND:
                    self.consumeTestEnd(data)
                elif datatype == DataType.DATA_TYP_PRODUCTION_TESTFLOWSTART:
                    self.consumeTestFlowStart(data)
                elif datatype == DataType.DATA_TYP_PRODUCTION_TESTFLOWEND:
                    self.consumeTestFlowEnd(data)
                elif datatype == DataType.DATA_TYP_MEASURED_PARAMETRIC:
                    self.consumeParametricTest(data)
                elif datatype == DataType.DATA_TYP_MEASURED_FUNCTIONAL:
                    self.consumeFunctionalTest(data)
                elif datatype == DataType.DATA_TYP_MEASURED_MULTI_PARAM:
                    self.consumeMultiParametric(data)
                elif datatype == DataType.DATA_TYP_DEVICE:
                    self.consumeDeviceData(data)
                elif datatype == DataType.DATA_TYP_USERDEFINED:
                    self.consumeUserDefinedData(data)
                elif datatype == DataType.DATA_TYP_FILE:
                    self.consumeFile(data)
                elif datatype == DataType.DATA_TYP_DATALOGTEXT:
                    self.consumeDatalogText(data)
                else:
                    logger.error(f"Unknown data type: {datatype.name}, data number: {datatype.value}")
            except Exception as e:
                logger.error(f"Something went wrong while executing the data handler, dataType = {datatype.name}", exc_info=True)
                logger.error(f"Error message: {e}")
    
        def consumeTPSend(self, tc, data):
            self.time_nanosec = time.time_ns()
            logger.info(f"Received data from {tc.testerId}, length is {len(data)} ")
            logger.info(f"Received data from {tc.testerId}, string is {data} ")
            lastdata = data
            datastr = str(data)
            if "SKU_NAME" in data:
                jsonObj = json.loads(datastr)
                logger.info(datastr)
                for key in jsonObj:
                    logger.debug(key, " : ", jsonObj[key])
                    logger.debug(f"TPRequest: dataval= {jsonObj[key]}")
                    dataval = jsonObj[key]
                    for subkey in dataval:
                        logger.debug(f"subkey= {subkey}")
                        logger.debug(f"subval= {jsonObj[key][subkey]}")
    
                self.ecid = jsonObj["SKU_NAME"]["MSFT_ECID"]
                logger.info(f"TPSend: {self.ecid=}")
                self.testname = jsonObj["SKU_NAME"]["testname"]
                logger.info(f"TPSend: {self.testname=}")
                # print("TPSend: hosttime= ",hosttime)
                packetstr = jsonObj["SKU_NAME"]["packetString"]
                logger.info(f"TPSend: {packetstr=}")
                rawvalue = jsonObj["SKU_NAME"]["RawValue"]
                logger.info(f"TPSend: {rawvalue=}")
                lolim = jsonObj["SKU_NAME"]["LowLim"]
                logger.info(f"TPSend: {lolim=}")
                hilim = jsonObj["SKU_NAME"]["HighLim"]
                logger.info(f"TPSend: {hilim=}")
            self.stime_nanosec = time.time_ns()
            return
    
        def consumeTPRequest(self, tc, request):
            logger.info(f"consumeTPRequest Start")
            logger.info(f"Received request from {tc.testerId}, command is {request}")
    
            # Parse the JSON request
            jsonObj = json.loads(request)
            action = jsonObj.get("request")
    
            # Initialize variables with example values (replace with actual values as needed)
            adjHBin = -1
            self.ratime_nanosec = time.time_ns()
            if action == "health":
                print("TPRqst: processing health")
                response = "success"
            elif action == "CalcNewLimits" and self.ecid and "PassRangeLsl" in self.results_df:
                # Construct the dictionary with all the fields
                edge_min_value = self.results_df["PassRangeLsl"].iloc[-1]
                edge_max_value = self.results_df["PassRangeUsl"].iloc[-1]
                selfatime_nanosec = time.time_ns()
                response_dict = {
                    "MSFT_ECID": self.ecid,
                    "testname": self.testname,
                    "AdjLoLim": str(edge_min_value),
                    "AdjHiLim": str(edge_max_value),
                    "AdjHBin": str(adjHBin),
                    "SendAppTime": str(self.time_nanosec),
                    "SendAppRetTime": str(self.stime_nanosec),
                    "RqstAppTime": str(self.ratime_nanosec),
                    "RqstAppRetTime": str(self.atime_nanosec),
                }
                # TODO: Clarify what each of these time requests mean.
                # Convert the dictionary to a JSON string using json.dumps
    
                response = json.dumps(response_dict)
            elif action == "SMT7_CalcNewLimits" and "PassRangeLsl" in self.results_df:
                # Copy and sort the results dataframe
                new_limits_df = self.results_df.copy()
                new_limits_df.sort_values(by="TestId").reset_index(drop=True, inplace=True)
                # Change the dataframe to JSON format
                result = [{str(row["TestId"]): [str(row["PassRangeLsl"]), str(row["PassRangeUsl"])]} for _, row in new_limits_df.iterrows()]
                response = json.dumps({"CalcResult": result})
            elif action == "Get_DFF_Data":
                data_result = self.getCustomerDFFData(1)
                logger.info(f"Get_DFF_Data data_result is {data_result}")
                response = data_result
            else:
                response = json.dumps({"response": "empty or unsupported action"})
    
            logger.info(f"Response: {response}")
            return response
    
        def threaded_callback(self, callback_fn, dataframe, callback_args):
            thread = threading.Thread(
                target=callback_fn, args=(dataframe, callback_args, self.save_result)
            )
            thread.start()
            return thread
    
        def save_result(self, df):
            self.results_df = df
    
  • Set DFF_FLAG=”True” in Dockerfile to enable DFF feature

    sed -i 's/DFF_FLAG=\"False\"/DFF_FLAG=\"True\"/g' ~/apps/application-dpat-v3.1.0/dff-data-read-v1/Dockerfile
    
  • Build image

    cd ~/apps/application-dpat-v3.1.0/dff-data-read-v1
    sudo docker build ./ --tag=registry.advantest.com/acsqa-dpat-gemini/dff-data-read:ExampleTag
    
  • Push image

    sudo docker push registry.advantest.com/acsqa-dpat-gemini/dff-data-read:ExampleTag
    

Create App descriptor project on the Container Hub#

  • Login to the ACS Container Hub using the org admin account.

  • Open “Applications” -> “1:N Application Descriptors” page, click “New Application Descriptor” button

../_images/1-new-app-descriptor.png
  • In the popped up “Create Application Descriptor” dialog, input/select these fields, then click “CREATE” button

    • GENERAL -> Name: MyDFFDataReadApp

    • CONTAINERS -> Info -> name: dff-data-read

    • CONTAINERS -> Image: acsqa-dpat-gemini/dff-data-read:ExampleTag

    • CONTAINERS -> Environment Variables:

      • STREAM_ENABLED=true

    ../_images/2-mydpat-1.png ../_images/2-mydpat-2.png ../_images/2-mydpat-3.png

Replicate the new created App Descriptor to 2nd Unified Server on Habor#

  • Select “container-hub-repl” replication rule, click “Replicate” button

    ../_images/5-manual-replication.png

    Click “REPLICATE” button in popped up confirm dialog

    ../_images/6-confirm-replication.png

Submit feedback for DFF from AUS1 to AUS2 request.#

  • Click “FEEDBACK” on the right top of “Virtual Machine” page.

    ../_images/2-feedback-button.png
  • In the popped up “Feedback” dialog

    add Summary

    DFF from AUS1 to AUS2 request
    

    add Description

    Host Controller 1
    name: XXXX
    private IP: XXX.XXX.XXX.XXX
    
    Unified Server 1
    name: XXXX
    private IP: XXX.XXX.XXX.XXX
    
    Host Controller 2
    name: XXXX
    private IP: XXX.XXX.XXX.XXX
    
    Unified Server 2
    name: XXXX
    private IP: XXX.XXX.XXX.XXX
    
    Container hub org: XXXX
    
    App descriptor name: XXXX
    
    Contact me by: <email address>
    
  • Click “Submit”

    ../_images/dff-1-to-2-req.png
  • Once the request is completed, the dff-data-read application will run on each Unified Server, and you can get the 2 AUS names “gemini-lab-advantest-cluster-xxxxxxxx”, these will be used in the DFF UI website.

Configure acs_nexus service in each Host Controller#

  • Edit /opt/acs/nexus/conf/acs_nexus.ini file.

    • Make sure the Auto_Deploy option is false

    [Auto_Deploy]
    Enabled=false
    
    • Make sure the Enabled option is true in TestFloor_Server section, this will enable “DFF write” to Unified Server

    [TestFloor_Server]
    Enabled=true
    Control_Port=5001
    Data_Port=5002
    Heartbeat_Cycle=10 ;; unit s
    
  • Restart acs_nexus service

    sudo systemctl restart acs_nexus
    

Running the SmarTest Test Program on 1st Host Controller to generate test data and trigger DFF data transferring#

  • Start SmarTest8

    Run the script that starts SmartTest8:

    cd ~/apps/application-dpat-v3.1.0
    sh start_smt8.sh
    
  • Activate Testflow:

    To activate the Testflow, you’ll need to right-click on the Testflow entry at the bottom and then select “Activate…”:

    ../_images/activate-testflow.png
  • Modify code to upload DFF data to 1st Unified Server.

    Replace the file ./apps/application-dpat-v3.1.0/client/SMT8/testprogram/demo-RTDI/tml/misc/measuredValueFileReader.java and download DFF schema file schema_good.json with the following command:

    cd ~
    mv ./apps/application-dpat-v3.1.0/client/SMT8/testprogram/demo-RTDI/tml/misc/measuredValueFileReader.java ./apps/application-dpat-v3.1.0/client/SMT8/testprogram/demo-RTDI/tml/misc/measuredValueFileReader.java.old
    wget -N http://10.44.5.139/app/measuredValueFileReader_dffWrite-3.1.0.tar.gz
    tar zvxf measuredValueFileReader_dffWrite-3.1.0.tar.gz
    

    In the new measuredValueFileReader.java file, you can find the code that imports schema file and upload DFF by TPI:

    int result = NexusTPI.DFF.importSchema("./demo-RTDI/RTDI/schema_good.json");
    System.out.println("NexusTPI importSchema result=" + result);
    if (NexusTPI.SUCCEED == result) {
    
        // Set default value
        NexusTPI.DFF.set("ecid", "DATA_IS_ECID_1_x1_y1")
        .set("filename","abcde.dff.json")
        .set("data_type","DFF")
        .set("timestamp", getTimeStamp())
        .set("lot_id", "ABCDE.23")
        .set("program_name", "A5.A0.CP1.E.S.25C.1A.02")
        .set("site_num", 1)
        .set("test_stage", "FT")
        .set("schema_version", "1.0.0");
    
        // Construct DFF data
        JSONObject json = new JSONObject();
        json.put("lot_id", "");
        json.put("wafer_id", "None");
        json.put("part_id", "2");
        json.put("x_coord", "-32768");
        json.put("y_coord", "-32768");
        json.put("part_text", "");
        json.put("test_number", "50105902");
        json.put("site_number", "2");
        json.put("head_number", "1");
        json.put("test_flag", "00");
        json.put("result", "55.9567985535");
        json.put("test_text", "Parametric");
        json.put("low_limit", "40.0");
        json.put("high_limit", "70.0");
        json.put("units", "V");
        json.put("param_flag", "00");
        json.put("alarm_id", "");
        json.put("optional_flag", "");
        json.put("result_scaling", "0");
        json.put("lowlimit_scaling", "0");
        json.put("highlimit_scaling", "0");
        json.put("result_format", "");
        json.put("low_limit_format", "");
        json.put("high_limit_format", "");
        json.put("low_spec", "0.0");
        json.put("high_spec", "0.0");
        json.put("test_suite", "Main.RXGainTestSuite");
        json.put("measurement_name", "");
        json.put("save_at", "1758001024067");
    
        result = NexusTPI.DFF.upload(json.toString());
        switch(result) {
            case NexusTPI.DFF_CONNECTED:
                System.out.println("NexusTPI Upload DFF: Start to upload DFF data.");
                NexusTPI.DFF.regUploadCallback(measuredValueFileReader::onUploadComplete);
                break;
            case NexusTPI.DFF_CONNECT_FAIL:
                System.out.println("NexusTPI Upload DFF: Failed to establish data-upload connection.");
                break;
            case NexusTPI.DFF_DATA_EMPTY:
                System.out.println("NexusTPI Upload DFF: Data is empty.");
                break;
            case NexusTPI.DFF_PROPERTY_INVALID:
                System.out.println("NexusTPI Upload DFF: Properties invalid to schema.");
                break;
            default:
                break;
    
        }
    }
    

    The completed code:

Click to expand!
/**
 *
 */
package misc;

import java.time.LocalDateTime;
import java.time.format.DateTimeFormatter;
import java.util.List;
import java.util.Random;

import org.json.JSONObject;

import base.SOCTestBase;
import nexus.tpi.NexusTPI;
import shifter.GlobVars;
import xoc.dta.annotations.In;
import xoc.dta.datalog.IDatalog;
import xoc.dta.datatypes.MultiSiteDouble;
import xoc.dta.measurement.IMeasurement;
import xoc.dta.resultaccess.IPassFail;
import xoc.dta.testdescriptor.IFunctionalTestDescriptor;
import xoc.dta.testdescriptor.IParametricTestDescriptor;


/**
 * ACS Variable control and JSON write demo using SMT8 for Washington
 */

@SuppressWarnings("unused")

public class measuredValueFileReader extends SOCTestBase {

    public IMeasurement measurement;
    public IParametricTestDescriptor pTD;
    public IFunctionalTestDescriptor fTD;
    public IFunctionalTestDescriptor testDescriptor;

    class params {
        private String _upper;
        private String _lower;
        private String _unit;

        public params(String _upper, String lower, String _unit) {
            super();
            this._upper = _upper;
            this._lower = lower;
            this._unit = _unit;
        }
    }

    @In
    public String testName;
    String testtext = "";
    String powerResult = "";
    int hb_value;
    double edge_min_value = 0.0;
    double edge_max_value = 0.0;
    double prev_edge_min_value = 0.0;
    double prev_edge_max_value = 0.0;
    boolean c0Flag = false;
    boolean c1Flag = false;
    boolean dffFlag = true;
    String[] ecid_strs = {"U6A629_03_x1_y2", "U6A629_03_x1_y3", "U6A629_03_x1_y4", "U6A629_03_x2_y1", "U6A629_03_x2_y2", "U6A629_03_x2_y6", "U6A629_03_x2_y7", "U6A629_03_x3_y10", "U6A629_03_x3_y2", "U6A629_03_x3_y3", "U6A629_03_x3_y7", "U6A629_03_x3_y8", "U6A629_03_x3_y9", "U6A629_03_x4_y11", "U6A629_03_x4_y1", "U6A629_03_x4_y2", "U6A629_03_x4_y4", "U6A629_03_x5_y0", "U6A629_03_x5_y10", "U6A629_03_x5_y11", "U6A629_03_x5_y3", "U6A629_03_x5_y7", "U6A629_03_x5_y8", "U6A629_03_x6_y3", "U6A629_03_x6_y5", "U6A629_03_x6_y6", "U6A629_03_x6_y7", "U6A629_03_x7_y4", "U6A629_03_x7_y7", "U6A629_03_x8_y2", "U6A629_03_x8_y3", "U6A629_03_x8_y5", "U6A629_03_x8_y7", "U6A629_04_x1_y2", "U6A629_04_x2_y2", "U6A629_04_x2_y3", "U6A629_04_x2_y7", "U6A629_04_x2_y8", "U6A629_04_x2_y9", "U6A629_04_x3_y10", "U6A629_04_x3_y2", "U6A629_04_x3_y3", "U6A629_04_x3_y4", "U6A629_04_x3_y5", "U6A629_04_x3_y7", "U6A629_04_x3_y9", "U6A629_04_x4_y11", "U6A629_04_x4_y2", "U6A629_04_x4_y7", "U6A629_04_x4_y8", "U6A629_04_x4_y9", "U6A629_04_x5_y4", "U6A629_04_x5_y7", "U6A629_04_x6_y5", "U6A629_04_x6_y6", "U6A629_04_x6_y8", "U6A629_04_x7_y10", "U6A629_05_x2_y2", "U6A629_05_x3_y0", "U6A629_05_x4_y1", "U6A629_05_x4_y2", "U6A629_05_x5_y1", "U6A629_05_x5_y2", "U6A629_05_x5_y3", "U6A629_05_x6_y1", "U6A629_05_x6_y3", "U6A629_05_x7_y2", "U6A629_05_x7_y3", "U6A629_05_x8_y3", "U6A633_10_x4_y9", "U6A633_10_x8_y9", "U6A633_11_x2_y2", "U6A633_11_x3_y9", "U6A633_11_x5_y2", "U6A633_11_x6_y10", "U6A633_11_x6_y5", "U6A633_11_x7_y9", "U6A633_11_x8_y8", "U6A633_11_x8_y9", "U6A633_12_x2_y3", "U6A633_12_x2_y5", "U6A633_12_x2_y7", "U6A633_12_x2_y9", "U6A633_12_x3_y1", "U6A633_12_x3_y9", "U6A633_12_x4_y0", "U6A633_12_x5_y1", "U6A633_12_x7_y4"};
    int ecid_ptr = 0;
    long hnanosec = 0;

    List<Double> current_values;


    protected IPassFail digResult;
    public String pinList;

    @Override
    public void update() {

        /* Overwrite limits provided by the test table */
        // pTD.setLowLimit(0.9).setHighLimit(1.1).setTestText("ParametricRXGain").setTestNumber(401);

    }

    private static String getTimeStamp() {
        LocalDateTime now = LocalDateTime.now();
        DateTimeFormatter formatter = DateTimeFormatter.ofPattern("yyyy-MM-dd HH:mm:ss");
        return now.format(formatter);
    }

    private static String getLargeString(int size) {
        StringBuilder sb = new StringBuilder(size);
        for (int i = 0; i < size; i++) {
            sb.append('x');
        }
        return sb.toString();
    }

    public static void onUploadComplete(int result, String properties, String data) {
        System.out.println("onUploadComplete: result: " + result);
        System.out.println("onUploadComplete: properties: " + properties);

        if(data.length() < 100) {
            System.out.println("onUploadComplete: data: " + data);
        } else {
            System.out.println("onUploadComplete: data length: " + data.length());
        }
    }

    @Override
    public void setup() {
        int initRes = NexusTPI.init();
        System.out.println("NexusTPI init res:"+initRes);


    }

    @SuppressWarnings("static-access")
    @Override
    public void execute() {

        int resh;
        int resn;
        int resx;

        IDatalog datalog = context.datalog(); // use in case logDTR does not work

        int index = 0;
        Double raw_value = 0.0;
        String rvalue = "";
        String low_limitStr = "";
        String high_limitStr = "";

        Double low_limit = 0.0;
        Double high_limit = 0.0;
        String unit = "";
        String packetValStr = "";
        String sku_name = "";
        String command = "";
        boolean validResponse = false;

        /**
         * This portion of the code will read an external datalog file in XML and compare data in
         * index 0 to the limit variables received from Nexus
         */
        if (testName.contains("RX_gain_2412_C0_I[1]")) {
            try {
                int result = NexusTPI.DFF.importSchema("./demo-RTDI/RTDI/schema_good.json");
                System.out.println("NexusTPI importSchema result=" + result);
                if (NexusTPI.SUCCEED == result) {

                    // Set default value
                    NexusTPI.DFF.set("ecid", "DATA_IS_ECID_1_x1_y1")
                    .set("filename","abcde.dff.json")
                    .set("data_type","DFF")
                    .set("timestamp", getTimeStamp())
                    .set("lot_id", "ABCDE.23")
                    .set("program_name", "A5.A0.CP1.E.S.25C.1A.02")
                    .set("site_num", 1)
                    .set("test_stage", "FT")
                    .set("schema_version", "1.0.0");

                    // Construct DFF data
                    JSONObject json = new JSONObject();
                    json.put("lot_id", "");
                    json.put("wafer_id", "None");
                    json.put("part_id", "2");
                    json.put("x_coord", "-32768");
                    json.put("y_coord", "-32768");
                    json.put("part_text", "");
                    json.put("test_number", "50105902");
                    json.put("site_number", "2");
                    json.put("head_number", "1");
                    json.put("test_flag", "00");
                    json.put("result", "55.9567985535");
                    json.put("test_text", "Parametric");
                    json.put("low_limit", "40.0");
                    json.put("high_limit", "70.0");
                    json.put("units", "V");
                    json.put("param_flag", "00");
                    json.put("alarm_id", "");
                    json.put("optional_flag", "");
                    json.put("result_scaling", "0");
                    json.put("lowlimit_scaling", "0");
                    json.put("highlimit_scaling", "0");
                    json.put("result_format", "");
                    json.put("low_limit_format", "");
                    json.put("high_limit_format", "");
                    json.put("low_spec", "0.0");
                    json.put("high_spec", "0.0");
                    json.put("test_suite", "Main.RXGainTestSuite");
                    json.put("measurement_name", "");
                    json.put("save_at", "1758001024067");

                    result = NexusTPI.DFF.upload(json.toString());
                    switch(result) {
                        case NexusTPI.DFF_CONNECTED:
                            System.out.println("NexusTPI Upload DFF: Start to upload DFF data.");
                            NexusTPI.DFF.regUploadCallback(measuredValueFileReader::onUploadComplete);
                            break;
                        case NexusTPI.DFF_CONNECT_FAIL:
                            System.out.println("NexusTPI Upload DFF: Failed to establish data-upload connection.");
                            break;
                        case NexusTPI.DFF_DATA_EMPTY:
                            System.out.println("NexusTPI Upload DFF: Data is empty.");
                            break;
                        case NexusTPI.DFF_PROPERTY_INVALID:
                            System.out.println("NexusTPI Upload DFF: Properties invalid to schema.");
                            break;
                        default:
                            break;

                    }
                }
           } catch (Exception e) {
                e.printStackTrace();
                throw e;
            }
        }

        if ((testName.contains("RX_gain_2412_C0_I[1]")) && (!c0Flag)) {
             try {
                misc.XMLParserforACS.params key = GlobVars.c0_current_params.get(testName);
            } catch (Exception e) {
                System.out.println("Missing entry in maps for this testname : " + testName);
                return;
            }

            try {
                GlobVars.c0_current_values = new XMLParserforACS().parseXMLandReturnRawValues(testName);
            } catch (NullPointerException e) {
                System.out.print("variable has null value, exiting.\n");
            }

            try {
                GlobVars.c0_current_params = new XMLParserforACS().parseXMLandReturnLimitmap(testName);
            } catch (NullPointerException e) {
                System.out.print("variable has null value, exiting.\n");
            }
            c0Flag = true;
            low_limit = Double.parseDouble(GlobVars.c0_current_params.get(testName).getLower());
            high_limit = Double.parseDouble(GlobVars.c0_current_params.get(testName).getUpper());
            unit = GlobVars.c0_current_params.get(testName).getUnit();
            GlobVars.orig_LoLim = low_limit;
            GlobVars.orig_HiLim = high_limit;
        }
        if ((testName.contains("RX_gain_2412_C1_I[1]")) && (!c1Flag)) {
            try {
                misc.XMLParserforACS.params key = GlobVars.c1_current_params.get(testName);
            } catch (Exception e) {
                System.out.println("Missing entry in maps for this testname : " + testName);
                return;
            }

            try {
                GlobVars.c1_current_values = new XMLParserforACS().parseXMLandReturnRawValues(testName);
            } catch (NullPointerException e) {
                System.out.print("variable has null value, exiting.\n");
            }

            try {
                GlobVars.c1_current_params = new XMLParserforACS().parseXMLandReturnLimitmap(testName);
            } catch (NullPointerException e) {
                System.out.print("variable has null value, exiting.\n");
            }
            c1Flag = true;
            low_limit = Double.parseDouble(GlobVars.c1_current_params.get(testName).getLower());
            high_limit = Double.parseDouble(GlobVars.c1_current_params.get(testName).getUpper());
            unit = GlobVars.c1_current_params.get(testName).getUnit();
        }

        if (testName.contains("RX_gain_2412_C1_I[1]")) {
            index = GlobVars.c1_index;
            raw_value = GlobVars.c1_current_values.get(index);
            low_limit = Double.parseDouble(GlobVars.c1_current_params.get(testName).getLower());
            high_limit = Double.parseDouble(GlobVars.c1_current_params.get(testName).getUpper());
            unit = GlobVars.c1_current_params.get(testName).getUnit();
        }
        if (testName.contains("RX_gain_2412_C0_I[1]")) {
            index = GlobVars.c0_index;
            raw_value = GlobVars.c0_current_values.get(index);
            low_limit = Double.parseDouble(GlobVars.c0_current_params.get(testName).getLower());
            high_limit = Double.parseDouble(GlobVars.c0_current_params.get(testName).getUpper());
            unit = GlobVars.c0_current_params.get(testName).getUnit();
        }

        if (testName.contains("RX_gain_2412_C0_I[1]")) {

        }
        if (validResponse && (testName.contains("RX_gain_2412_C0_I[1]")) && (!GlobVars.limFlag)) {
            low_limit = Double.parseDouble(GlobVars.adjlolimStr);
            high_limit = Double.parseDouble(GlobVars.adjhilimStr);
        }
        System.out.println(testName + ": TestingText= " + testtext);
        System.out.println(testName + ": low_limit= " + low_limit);
        System.out.println(testName + ": high_limit= " + high_limit);

        System.out.println("Simulated Test Value Data ");
        System.out.println(
                "testname = " + testName + "  lower = " + low_limit + "  upper = " + high_limit
                        + " units = " + unit + " raw_value = " + raw_value + " index = " + index);

        MultiSiteDouble rawResult = new MultiSiteDouble();
        for (int site : context.getActiveSites()) {
            rawResult.set(site, raw_value);
        }
        /** This performs datalog limit evaluation and p/f result and EDL datalogging */

        pTD.setHighLimit(high_limit);
        pTD.setLowLimit(low_limit);
        pTD.evaluate(rawResult);

        if (testName.contains("RX_gain_2412_C0_I[1]")) {
            if (GlobVars.c0_index < (GlobVars.c0_current_values.size() - 1)) {
                GlobVars.c0_index++;
            } else {
                GlobVars.c0_index = 0;
            }
        }
        if (testName.contains("RX_gain_2412_C1_I[1]")) {
            if (GlobVars.c1_index < (GlobVars.c1_current_values.size() - 1)) {
                GlobVars.c1_index++;
            } else {
                GlobVars.c1_index = 0;
            }
        }

        if (pTD.getPassFail().get()) {
            System.out.println(
                    "Sim Value Test " + testName + "\n************ PASSED **************\n");
        } else {
            System.out.println(testName + "\n************ FAILED *****************\n");
        }

        if (testName.contains("RX_gain_2412_C0_I[1]")) {
            // HTTP performance data: HealthCheck, POST, GET transactions
            System.out.println("************ Nexus BiDir Performance Data ******************");
            System.out.println("HealthCheck: Host to App Time= "+GlobVars.perf_times.get("Health_h-a_time"));
            System.out.println("HealthCheck: App to Host Time= "+GlobVars.perf_times.get("Health_a-h_time"));
            System.out.println("HealthCheck: Round-Trip Time= "+GlobVars.perf_times.get("Health_rtd_time"));

            System.out.println("TPSend: Host to App Time= "+GlobVars.perf_times.get("Send_h-a_time"));
            System.out.println("TPSend: App to Host Time= "+GlobVars.perf_times.get("Send_a-h_time"));
            System.out.println("TPSend: Round-Trip Time= "+GlobVars.perf_times.get("Send_rtd_time"));

            System.out.println("TPRequest: Host to App Time= "+GlobVars.perf_times.get("Request_h-a_time"));
            System.out.println("TPRequest: App to Host Time= "+GlobVars.perf_times.get("Request_a-h_time"));
            System.out.println("TPRequest: Round-Trip Time= "+GlobVars.perf_times.get("Request_rtd_time"));
            System.out.println("*****************************************************");
        }

        // Clear large strings used for http post
        packetValStr = "";
        sku_name = "";

        ecid_ptr++;
        if (ecid_ptr >= ecid_strs.length) {
            ecid_ptr = 0;
        }
    }

    public static String parse(String responseBody) {
        if (responseBody.contains("MSFT_ECID")) {
            JSONObject results = new JSONObject(responseBody);
            String ecid = results.getString("MSFT_ECID");
            System.out.println("MSFT_ECID: " + ecid);
            String testName = results.getString("testname");
            System.out.println("testname: " + testName);
            GlobVars.adjlolimStr = results.getString("AdjLoLim");
            System.out.println("AdjLoLim: " + GlobVars.adjlolimStr);
            GlobVars.adjhilimStr = results.getString("AdjHiLim");
            System.out.println("AdjHiLim: " + GlobVars.adjhilimStr);
            String sndappTime = results.getString("SendAppTime");
            System.out.println("SendAppTime: " + sndappTime);
            String sretappTime = results.getString("SendAppRetTime");
            System.out.println("SendAppRetTime: " + sretappTime);
            String rappTime = results.getString("RqstAppTime");
            System.out.println("RqstAppTime: " + rappTime);
            String rretappTime = results.getString("RqstAppRetTime");
            System.out.println("RqstAppRetTime: " + rretappTime);

            long atime = Long.parseLong(sndappTime);
            long artime = Long.parseLong(sretappTime);
            long ratime = Long.parseLong(rappTime);
            long rartime = Long.parseLong(rretappTime);

            double deltaSndTime = (atime - GlobVars.ssnanoSeconds)/1000000.0; // Delta time in msec
            GlobVars.perf_times.put("Send_h-a_time", deltaSndTime);
            System.out.println("Delta TPSend h-a app-host time: "+deltaSndTime+" msec");
            double deltaSndRetTime = (GlobVars.senanoSeconds - artime)/1000000.0; // Delta time in msec
            GlobVars.perf_times.put("Send_a-h_time", deltaSndRetTime);
            System.out.println("Delta TPSend a-h time: "+deltaSndRetTime+" msec");
            double sendDeltaTime = (GlobVars.senanoSeconds - GlobVars.ssnanoSeconds)/1000000.0; // Delta time in msec
            GlobVars.perf_times.put("Send_rtd_time", sendDeltaTime);
            System.out.println("Delta TPSend transaction time: "+sendDeltaTime+" msec");

            double deltaRqstTime = (ratime - GlobVars.rsnanoSeconds)/1000000.0; // Delta time in msec
            GlobVars.perf_times.put("Request_h-a_time", deltaRqstTime);
            System.out.println("Delta TPRequest h-a time: "+deltaRqstTime+" msec");
            double deltaRqstRetTime = (GlobVars.renanoSeconds - rartime)/1000000.0; // Delta time in msec
            GlobVars.perf_times.put("Request_a-h_time", deltaRqstRetTime);
            System.out.println("Delta TPRequest a-h time: "+deltaRqstRetTime+" msec");
            double gadeltaTime = (GlobVars.renanoSeconds - GlobVars.rsnanoSeconds)/1000000.0; // Delta time in msec
            GlobVars.perf_times.put("Request_rtd_time", gadeltaTime);
        }
        return responseBody;
    }

    public static String hparse(String responseBody) {
        String hatime = "0";
        if (responseBody.contains("health")) {
            JSONObject results = new JSONObject(responseBody);
            hatime = results.getString("health");
            long hatimeval = Long.parseLong(hatime);
            System.out.println("health: " + hatime);

            double hsdeltaTime = (hatimeval - GlobVars.hsnanoSeconds)/1000000.0; // Delta time in msec
            double hrdeltaTime = (GlobVars.henanoSeconds  - hatimeval)/1000000.0; // Delta time in msec
            double rhdeltaTime = (GlobVars.henanoSeconds  - GlobVars.hsnanoSeconds)/1000000.0; // Delta time in msec

            GlobVars.perf_times.put("Health_h-a_time", hsdeltaTime);
            GlobVars.perf_times.put("Health_a-h_time", hrdeltaTime);
            GlobVars.perf_times.put("Health_rtd_time", rhdeltaTime);
            System.out.println("Delta health h-a time: "+hsdeltaTime+" msec");
            System.out.println("Delta health a-h time: "+hrdeltaTime+" msec");
            System.out.println("Delta health rtd time: "+rhdeltaTime+" msec");
        }

        return hatime;
    }

    public String buildPacketString() {
        int packetSel = GlobVars.packetSelector;
        int[] cnt_values = { 203, 1000, 10000, 100000, 1000000,
                2000000, 3000000, 4000000, 5000000,
                6000000, 7000000, 8000000, 9000000,
                10000000, 20000000, 40000000, 60000000, 80000000, 100000000,
                120000000, 140000000, 160000000, 180000000, 200000000, 220000000,
                240000000, 260000000, 280000000, 300000000};
        System.out.println("PacketID: " + packetSel);
        String pktStr = "";
        int chrcnt = cnt_values[packetSel] - 200; // was 146;
        System.out.println("Chrcnt: " + chrcnt);
        String valstr = "";

        String BUILDCHARS = "ABCDEFGHIJKLMNOPQRSTUVWXYZ1234567890";
        StringBuilder packetstr = new StringBuilder();
        Random rnd = new Random();
        while (packetstr.length() < chrcnt) { // length of the random string.
            int index = (int) (rnd.nextFloat() * BUILDCHARS.length());
            packetstr.append(BUILDCHARS.charAt(index));
        }
        pktStr = packetstr.toString();
        GlobVars.packetStr = pktStr;

        return pktStr;
    }
}
  • Right-click on the “Differential” and then “Activate” and “Run”.

    ../_images/activate-run.png

Create data transfer rule on DFF UI#

  • Login to https://dff.unified.advantest.com/ with your account

  • Click on “+ Create Rule” button on the “rules” webpage

    ../_images/create-rule.png
  • In the “Create Rule” page, enter in rule name, select 1st AUS name in the “Source Unified Server” list, select “dff_debug_tpi_zqr2” source table, select 2nd AUS name in the “Destination Unified Server” list

    ../_images/create-rule-1.png
  • Click “Create” button

    ../_images/create-rule-2.png
  • Then you can find the rule is created and in the rule list.

    ../_images/rule-list.png

Note, please ensure you have switched to SmarTest8

Running the SmarTest Test Program again on 1st Host Controller#

  • Activate Testflow:

    To activate the Testflow, you’ll need to right-click on the Testflow entry at the bottom and then select “Activate…”:

    ../_images/activate-testflow.png
  • Right-click on the “Differential” and then “Activate” and “Run”.

    ../_images/activate-run.png

Data Transfer on DFF UI#

Login to DFF UI website, in the “Data Transfers” page, you can confirm the test data is transfered to 2nd AUS

../_images/dff-trans-completed.png

Running the SmarTest Test Program on 2st Host Controller to trigger dff-data-read app running and get the 1st AUS test data#

  • Start SmarTest8

    Run the script that starts SmartTest8:

    cd ~/apps/application-dpat-v3.1.0
    sh start_smt8.sh
    
  • Nexus TPI

    You can find “NexusTPI.jar” in the project build path. This dynamic library is used for bi-directional communicating between Test program and Nexus.

    ../_images/nexus-tpi1.png
  • Modify code to communicate dff-data-read app on Unified Server.

    Replace the file ./apps/application-dpat-v3.1.0/client/SMT8/testprogram/demo-RTDI/tml/misc/measuredValueFileReader.java with the following command:

    cd ~
    mv ./apps/application-dpat-v3.1.0/client/SMT8/testprogram/demo-RTDI/tml/misc/measuredValueFileReader.java ./apps/application-dpat-v3.1.0/client/SMT8/testprogram/demo-RTDI/tml/misc/measuredValueFileReader.java.old
    wget -N http://10.44.5.139/app/measuredValueFileReader_dffRead-3.1.0.tar.gz
    tar zvxf measuredValueFileReader_dffRead-3.1.0.tar.gz
    

    In the file, you can find these codes that implement get DFF from 2nd AUS via TPI request

    String jsonRequest = "{\"request\":\"Get_DFF_Data\"}";
    // Send Get_DFF_Data instruction to dff-data-read container app to get customer data DFF data
    res = NexusTPI.request(jsonRequest);
    System.out.println("Customer Data DFF -> BiDir-request Response= "+res);
    String response = NexusTPI.getResponse();
    System.out.println("Customer Data DFF -> BiDir-getResponse Response= "+response);
    

    The completed code:

Click to expand!
/**
 *
 */
package misc;

import java.time.Instant;
import java.util.List;
import java.util.Random;

import org.json.JSONObject;

import base.SOCTestBase;
import nexus.tpi.NexusTPI;
import shifter.GlobVars;
import xoc.dta.annotations.In;
import xoc.dta.datalog.IDatalog;
import xoc.dta.datatypes.MultiSiteDouble;
import xoc.dta.measurement.IMeasurement;
import xoc.dta.resultaccess.IPassFail;
import xoc.dta.testdescriptor.IFunctionalTestDescriptor;
import xoc.dta.testdescriptor.IParametricTestDescriptor;


/**
 * ACS Variable control and JSON write demo using SMT8 for Washington
 */

@SuppressWarnings("unused")

public class measuredValueFileReader extends SOCTestBase {

    public IMeasurement measurement;
    public IParametricTestDescriptor pTD;
    public IFunctionalTestDescriptor fTD;
    public IFunctionalTestDescriptor testDescriptor;

    class params {
        private String _upper;
        private String _lower;
        private String _unit;

        public params(String _upper, String lower, String _unit) {
            super();
            this._upper = _upper;
            this._lower = lower;
            this._unit = _unit;
        }
    }

    @In
    public String testName;
    String testtext = "";
    String powerResult = "";
    int hb_value;
    double edge_min_value = 0.0;
    double edge_max_value = 0.0;
    double prev_edge_min_value = 0.0;
    double prev_edge_max_value = 0.0;
    boolean c0Flag = false;
    boolean c1Flag = false;
    boolean dffFlag = true;
    String[] ecid_strs = {"U6A629_03_x1_y2", "U6A629_03_x1_y3", "U6A629_03_x1_y4", "U6A629_03_x2_y1", "U6A629_03_x2_y2", "U6A629_03_x2_y6", "U6A629_03_x2_y7", "U6A629_03_x3_y10", "U6A629_03_x3_y2", "U6A629_03_x3_y3", "U6A629_03_x3_y7", "U6A629_03_x3_y8", "U6A629_03_x3_y9", "U6A629_03_x4_y11", "U6A629_03_x4_y1", "U6A629_03_x4_y2", "U6A629_03_x4_y4", "U6A629_03_x5_y0", "U6A629_03_x5_y10", "U6A629_03_x5_y11", "U6A629_03_x5_y3", "U6A629_03_x5_y7", "U6A629_03_x5_y8", "U6A629_03_x6_y3", "U6A629_03_x6_y5", "U6A629_03_x6_y6", "U6A629_03_x6_y7", "U6A629_03_x7_y4", "U6A629_03_x7_y7", "U6A629_03_x8_y2", "U6A629_03_x8_y3", "U6A629_03_x8_y5", "U6A629_03_x8_y7", "U6A629_04_x1_y2", "U6A629_04_x2_y2", "U6A629_04_x2_y3", "U6A629_04_x2_y7", "U6A629_04_x2_y8", "U6A629_04_x2_y9", "U6A629_04_x3_y10", "U6A629_04_x3_y2", "U6A629_04_x3_y3", "U6A629_04_x3_y4", "U6A629_04_x3_y5", "U6A629_04_x3_y7", "U6A629_04_x3_y9", "U6A629_04_x4_y11", "U6A629_04_x4_y2", "U6A629_04_x4_y7", "U6A629_04_x4_y8", "U6A629_04_x4_y9", "U6A629_04_x5_y4", "U6A629_04_x5_y7", "U6A629_04_x6_y5", "U6A629_04_x6_y6", "U6A629_04_x6_y8", "U6A629_04_x7_y10", "U6A629_05_x2_y2", "U6A629_05_x3_y0", "U6A629_05_x4_y1", "U6A629_05_x4_y2", "U6A629_05_x5_y1", "U6A629_05_x5_y2", "U6A629_05_x5_y3", "U6A629_05_x6_y1", "U6A629_05_x6_y3", "U6A629_05_x7_y2", "U6A629_05_x7_y3", "U6A629_05_x8_y3", "U6A633_10_x4_y9", "U6A633_10_x8_y9", "U6A633_11_x2_y2", "U6A633_11_x3_y9", "U6A633_11_x5_y2", "U6A633_11_x6_y10", "U6A633_11_x6_y5", "U6A633_11_x7_y9", "U6A633_11_x8_y8", "U6A633_11_x8_y9", "U6A633_12_x2_y3", "U6A633_12_x2_y5", "U6A633_12_x2_y7", "U6A633_12_x2_y9", "U6A633_12_x3_y1", "U6A633_12_x3_y9", "U6A633_12_x4_y0", "U6A633_12_x5_y1", "U6A633_12_x7_y4"};
    int ecid_ptr = 0;
    long hnanosec = 0;

    List<Double> current_values;


    protected IPassFail digResult;
    public String pinList;

    @Override
    public void update() {

        /* Overwrite limits provided by the test table */
        // pTD.setLowLimit(0.9).setHighLimit(1.1).setTestText("ParametricRXGain").setTestNumber(401);

    }

    @SuppressWarnings("static-access")
    @Override
    public void execute() {

        int resh;
        int resn;
        int resx;

        IDatalog datalog = context.datalog(); // use in case logDTR does not work

        int index = 0;
        Double raw_value = 0.0;
        String rvalue = "";
        String low_limitStr = "";
        String high_limitStr = "";

        Double low_limit = 0.0;
        Double high_limit = 0.0;
        String unit = "";
        String packetValStr = "";
        String sku_name = "";
        String command = "";
        boolean validResponse = false;

        /**
         * This portion of the code will read an external datalog file in XML and compare data in
         * index 0 to the limit variables received from Nexus
         */
        if (testName.contains("RX_gain_2412_C0_I[1]")) {
            try {
                NexusTPI.location("aus").target("dff-data-read").timeout(100);
                Instant hinstant = Instant.now();
                GlobVars.hsnanoSeconds = (hinstant.getEpochSecond()*1000000000) + hinstant.getNano();
                System.out.println("HealthCheck Start time= "+GlobVars.hsnanoSeconds);

                String jsonHRequest = "{\"health\":\"DoHealthCheck\"}";
                int hres = NexusTPI.request(jsonHRequest);
                System.out.println("BiDir-request Response= "+hres);
                String hresponse = NexusTPI.getResponse();
                System.out.println("BiDir:: getRequest Health Response:"+hresponse);

                Instant instant = Instant.now();
                GlobVars.henanoSeconds = (instant.getEpochSecond()*1000000000) + instant.getNano();
                System.out.println("HealthCheck Stop time= "+GlobVars.henanoSeconds);
                hparse(hresponse);
           } catch (Exception e) {
                e.printStackTrace();
                throw e;
            }
        }

        if ((testName.contains("RX_gain_2412_C0_I[1]")) && (!c0Flag)) {
             try {
                misc.XMLParserforACS.params key = GlobVars.c0_current_params.get(testName);
            } catch (Exception e) {
                System.out.println("Missing entry in maps for this testname : " + testName);
                return;
            }

            try {
                GlobVars.c0_current_values = new XMLParserforACS().parseXMLandReturnRawValues(testName);
            } catch (NullPointerException e) {
                System.out.print("variable has null value, exiting.\n");
            }

            try {
                GlobVars.c0_current_params = new XMLParserforACS().parseXMLandReturnLimitmap(testName);
            } catch (NullPointerException e) {
                System.out.print("variable has null value, exiting.\n");
            }
            c0Flag = true;
            low_limit = Double.parseDouble(GlobVars.c0_current_params.get(testName).getLower());
            high_limit = Double.parseDouble(GlobVars.c0_current_params.get(testName).getUpper());
            unit = GlobVars.c0_current_params.get(testName).getUnit();
            GlobVars.orig_LoLim = low_limit;
            GlobVars.orig_HiLim = high_limit;
        }
        if ((testName.contains("RX_gain_2412_C1_I[1]")) && (!c1Flag)) {
            try {
                misc.XMLParserforACS.params key = GlobVars.c1_current_params.get(testName);
            } catch (Exception e) {
                System.out.println("Missing entry in maps for this testname : " + testName);
                return;
            }

            try {
                GlobVars.c1_current_values = new XMLParserforACS().parseXMLandReturnRawValues(testName);
            } catch (NullPointerException e) {
                System.out.print("variable has null value, exiting.\n");
            }

            try {
                GlobVars.c1_current_params = new XMLParserforACS().parseXMLandReturnLimitmap(testName);
            } catch (NullPointerException e) {
                System.out.print("variable has null value, exiting.\n");
            }
            c1Flag = true;
            low_limit = Double.parseDouble(GlobVars.c1_current_params.get(testName).getLower());
            high_limit = Double.parseDouble(GlobVars.c1_current_params.get(testName).getUpper());
            unit = GlobVars.c1_current_params.get(testName).getUnit();
        }

        if (testName.contains("RX_gain_2412_C1_I[1]")) {
            index = GlobVars.c1_index;
            raw_value = GlobVars.c1_current_values.get(index);
            low_limit = Double.parseDouble(GlobVars.c1_current_params.get(testName).getLower());
            high_limit = Double.parseDouble(GlobVars.c1_current_params.get(testName).getUpper());
            unit = GlobVars.c1_current_params.get(testName).getUnit();
        }
        if (testName.contains("RX_gain_2412_C0_I[1]")) {
            index = GlobVars.c0_index;
            raw_value = GlobVars.c0_current_values.get(index);
            low_limit = Double.parseDouble(GlobVars.c0_current_params.get(testName).getLower());
            high_limit = Double.parseDouble(GlobVars.c0_current_params.get(testName).getUpper());
            unit = GlobVars.c0_current_params.get(testName).getUnit();
        }

        if (testName.contains("RX_gain_2412_C0_I[1]")) {
            int res;
            try {
                System.out.println("ECID["+ecid_ptr+"] = "+ecid_strs[ecid_ptr]);
                packetValStr = buildPacketString();

                rvalue = String.valueOf(raw_value);
                low_limitStr = String.valueOf(low_limit);
                high_limitStr = String.valueOf(high_limit);

                sku_name = "{\"SKU_NAME\":{\"MSFT_ECID\":\""+ecid_strs[ecid_ptr]+"\",\"testname\":\""+testName+"\",\"RawValue\":\""+rvalue+"\",\"LowLim\":\""+low_limitStr+"\",\"HighLim\":\""+high_limitStr+"\",\"packetString\":\""+packetValStr+"\"}}";
                System.out.println("\nJson String sku_name length= "+sku_name.length());

                Instant instant = Instant.now();
                GlobVars.ssnanoSeconds = (instant.getEpochSecond()*1000000000) + instant.getNano();
                System.out.println("TPSend Start Time= "+GlobVars.ssnanoSeconds);

                res = NexusTPI.send(sku_name);

                Instant pinstant = Instant.now();
                GlobVars.senanoSeconds = (pinstant.getEpochSecond()*1000000000) + pinstant.getNano();
                System.out.println("TPSend Return Time= "+GlobVars.senanoSeconds);
            } catch (Exception e) {
                e.printStackTrace();
                throw e;
            }

            try {
                long millis = 200;
                Thread.sleep(millis);
            } catch (InterruptedException e1) {
                e1.printStackTrace();
            }

            try {
                Instant ginstant = Instant.now();
                GlobVars.rsnanoSeconds = (ginstant.getEpochSecond()*1000000000) + ginstant.getNano();
                System.out.println("RqstHostTime TPRqst Get_DFF_Data Start= "+GlobVars.rsnanoSeconds);

                String jsonRequest = "{\"request\":\"Get_DFF_Data\"}";
                // Send Get_DFF_Data instruction to dff-data-read container app to get customer data DFF data
                res = NexusTPI.request(jsonRequest);
                System.out.println("Customer Data DFF -> BiDir-request Response= "+res);
                String response = NexusTPI.getResponse();
                System.out.println("Customer Data DFF -> BiDir-getResponse Response= "+response);
            } catch (Exception e) {
                e.printStackTrace();
                throw e;
            }
        }
        if (validResponse && (testName.contains("RX_gain_2412_C0_I[1]")) && (!GlobVars.limFlag)) {
            low_limit = Double.parseDouble(GlobVars.adjlolimStr);
            high_limit = Double.parseDouble(GlobVars.adjhilimStr);
        }
        System.out.println(testName + ": TestingText= " + testtext);
        System.out.println(testName + ": low_limit= " + low_limit);
        System.out.println(testName + ": high_limit= " + high_limit);

        System.out.println("Simulated Test Value Data ");
        System.out.println(
                "testname = " + testName + "  lower = " + low_limit + "  upper = " + high_limit
                        + " units = " + unit + " raw_value = " + raw_value + " index = " + index);

        MultiSiteDouble rawResult = new MultiSiteDouble();
        for (int site : context.getActiveSites()) {
            rawResult.set(site, raw_value);
        }
        /** This performs datalog limit evaluation and p/f result and EDL datalogging */

        pTD.setHighLimit(high_limit);
        pTD.setLowLimit(low_limit);
        pTD.evaluate(rawResult);

        if (testName.contains("RX_gain_2412_C0_I[1]")) {
            if (GlobVars.c0_index < (GlobVars.c0_current_values.size() - 1)) {
                GlobVars.c0_index++;
            } else {
                GlobVars.c0_index = 0;
            }
        }
        if (testName.contains("RX_gain_2412_C1_I[1]")) {
            if (GlobVars.c1_index < (GlobVars.c1_current_values.size() - 1)) {
                GlobVars.c1_index++;
            } else {
                GlobVars.c1_index = 0;
            }
        }

        if (pTD.getPassFail().get()) {
            System.out.println(
                    "Sim Value Test " + testName + "\n************ PASSED **************\n");
        } else {
            System.out.println(testName + "\n************ FAILED *****************\n");
        }

        if (testName.contains("RX_gain_2412_C0_I[1]")) {
            // HTTP performance data: HealthCheck, POST, GET transactions
            System.out.println("************ Nexus BiDir Performance Data ******************");
            System.out.println("HealthCheck: Host to App Time= "+GlobVars.perf_times.get("Health_h-a_time"));
            System.out.println("HealthCheck: App to Host Time= "+GlobVars.perf_times.get("Health_a-h_time"));
            System.out.println("HealthCheck: Round-Trip Time= "+GlobVars.perf_times.get("Health_rtd_time"));

            System.out.println("TPSend: Host to App Time= "+GlobVars.perf_times.get("Send_h-a_time"));
            System.out.println("TPSend: App to Host Time= "+GlobVars.perf_times.get("Send_a-h_time"));
            System.out.println("TPSend: Round-Trip Time= "+GlobVars.perf_times.get("Send_rtd_time"));

            System.out.println("TPRequest: Host to App Time= "+GlobVars.perf_times.get("Request_h-a_time"));
            System.out.println("TPRequest: App to Host Time= "+GlobVars.perf_times.get("Request_a-h_time"));
            System.out.println("TPRequest: Round-Trip Time= "+GlobVars.perf_times.get("Request_rtd_time"));
            System.out.println("*****************************************************");
        }

        // Clear large strings used for http post
        packetValStr = "";
        sku_name = "";

        ecid_ptr++;
        if (ecid_ptr >= ecid_strs.length) {
            ecid_ptr = 0;
        }
    }

    public static String parse(String responseBody) {
        if (responseBody.contains("MSFT_ECID")) {
            JSONObject results = new JSONObject(responseBody);
            String ecid = results.getString("MSFT_ECID");
            System.out.println("MSFT_ECID: " + ecid);
            String testName = results.getString("testname");
            System.out.println("testname: " + testName);
            GlobVars.adjlolimStr = results.getString("AdjLoLim");
            System.out.println("AdjLoLim: " + GlobVars.adjlolimStr);
            GlobVars.adjhilimStr = results.getString("AdjHiLim");
            System.out.println("AdjHiLim: " + GlobVars.adjhilimStr);
            String sndappTime = results.getString("SendAppTime");
            System.out.println("SendAppTime: " + sndappTime);
            String sretappTime = results.getString("SendAppRetTime");
            System.out.println("SendAppRetTime: " + sretappTime);
            String rappTime = results.getString("RqstAppTime");
            System.out.println("RqstAppTime: " + rappTime);
            String rretappTime = results.getString("RqstAppRetTime");
            System.out.println("RqstAppRetTime: " + rretappTime);

            long atime = Long.parseLong(sndappTime);
            long artime = Long.parseLong(sretappTime);
            long ratime = Long.parseLong(rappTime);
            long rartime = Long.parseLong(rretappTime);

            double deltaSndTime = (atime - GlobVars.ssnanoSeconds)/1000000.0; // Delta time in msec
            GlobVars.perf_times.put("Send_h-a_time", deltaSndTime);
            System.out.println("Delta TPSend h-a app-host time: "+deltaSndTime+" msec");
            double deltaSndRetTime = (GlobVars.senanoSeconds - artime)/1000000.0; // Delta time in msec
            GlobVars.perf_times.put("Send_a-h_time", deltaSndRetTime);
            System.out.println("Delta TPSend a-h time: "+deltaSndRetTime+" msec");
            double sendDeltaTime = (GlobVars.senanoSeconds - GlobVars.ssnanoSeconds)/1000000.0; // Delta time in msec
            GlobVars.perf_times.put("Send_rtd_time", sendDeltaTime);
            System.out.println("Delta TPSend transaction time: "+sendDeltaTime+" msec");

            double deltaRqstTime = (ratime - GlobVars.rsnanoSeconds)/1000000.0; // Delta time in msec
            GlobVars.perf_times.put("Request_h-a_time", deltaRqstTime);
            System.out.println("Delta TPRequest h-a time: "+deltaRqstTime+" msec");
            double deltaRqstRetTime = (GlobVars.renanoSeconds - rartime)/1000000.0; // Delta time in msec
            GlobVars.perf_times.put("Request_a-h_time", deltaRqstRetTime);
            System.out.println("Delta TPRequest a-h time: "+deltaRqstRetTime+" msec");
            double gadeltaTime = (GlobVars.renanoSeconds - GlobVars.rsnanoSeconds)/1000000.0; // Delta time in msec
            GlobVars.perf_times.put("Request_rtd_time", gadeltaTime);
        }
        return responseBody;
    }

    public static String hparse(String responseBody) {
        String hatime = "0";
        if (responseBody.contains("health")) {
            JSONObject results = new JSONObject(responseBody);
            hatime = results.getString("health");
            long hatimeval = Long.parseLong(hatime);
            System.out.println("health: " + hatime);

            double hsdeltaTime = (hatimeval - GlobVars.hsnanoSeconds)/1000000.0; // Delta time in msec
            double hrdeltaTime = (GlobVars.henanoSeconds  - hatimeval)/1000000.0; // Delta time in msec
            double rhdeltaTime = (GlobVars.henanoSeconds  - GlobVars.hsnanoSeconds)/1000000.0; // Delta time in msec

            GlobVars.perf_times.put("Health_h-a_time", hsdeltaTime);
            GlobVars.perf_times.put("Health_a-h_time", hrdeltaTime);
            GlobVars.perf_times.put("Health_rtd_time", rhdeltaTime);
            System.out.println("Delta health h-a time: "+hsdeltaTime+" msec");
            System.out.println("Delta health a-h time: "+hrdeltaTime+" msec");
            System.out.println("Delta health rtd time: "+rhdeltaTime+" msec");
        }

        return hatime;
    }

    public String buildPacketString() {
        int packetSel = GlobVars.packetSelector;
        int[] cnt_values = { 203, 1000, 10000, 100000, 1000000,
                2000000, 3000000, 4000000, 5000000,
                6000000, 7000000, 8000000, 9000000,
                10000000, 20000000, 40000000, 60000000, 80000000, 100000000,
                120000000, 140000000, 160000000, 180000000, 200000000, 220000000,
                240000000, 260000000, 280000000, 300000000};
        System.out.println("PacketID: " + packetSel);
        String pktStr = "";
        int chrcnt = cnt_values[packetSel] - 200; // was 146;
        System.out.println("Chrcnt: " + chrcnt);
        String valstr = "";

        String BUILDCHARS = "ABCDEFGHIJKLMNOPQRSTUVWXYZ1234567890";
        StringBuilder packetstr = new StringBuilder();
        Random rnd = new Random();
        while (packetstr.length() < chrcnt) { // length of the random string.
            int index = (int) (rnd.nextFloat() * BUILDCHARS.length());
            packetstr.append(BUILDCHARS.charAt(index));
        }
        pktStr = packetstr.toString();
        GlobVars.packetStr = pktStr;

        return pktStr;
    }
}
  • Activate Testflow:

    To activate the Testflow, you’ll need to right-click on the Testflow entry at the bottom and then select “Activate…”:

    ../_images/activate-testflow.png
  • Right-click on the “Differential” and then “Activate” and “Run”.

    ../_images/activate-run.png

Visualize Results#

In the EWC console, you can find these logs including the DFF data from AUS1 is printed.

Customer Data DFF -> BiDir-request Response= 0
Customer Data DFF -> BiDir-getResponse Response= {"x_coord":"-32768","optional_flag":"","head_number":"1","units":"V","high_spec":"0.0","lowlimit_scaling":"0","result":"55.9567985535","test_text":"Parametric","low_spec":"0.0","lot_id":"","low_limit_format":"","part_text":"","save_at":"1758001024067","low_limit":"40.0","high_limit":"70.0","part_id":"2","test_flag":"00","result_scaling":"0","param_flag":"00","test_suite":"Main.RXGainTestSuite","wafer_id":"None","result_format":"","highlimit_scaling":"0","measurement_name":"","y_coord":"-32768","alarm_id":"","site_number":"2","high_limit_format":"","test_number":"50105902"}